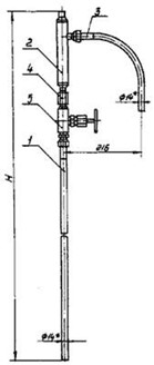
УЗЛЫ ОБВЯЗКИ ОП - 104, ОП - 105, ОП - 106

Предназначены для подключения импульсных трубных проводок к приборам для измерения и регулирования давления, разряжения и уровня неагрессивных и агрессивных сред Рудо 16 МПа.
Пример условного обозначения обвязки дифманометра ОП-104, для неагрессивной среды: Обвязка ОП-104-С ТУ 36-1759-84.
Обвязки предназначены для подвода импульсных труб сверху.